
Bandora's Solution
Find out how our system can help you develop a greener and more autunomous building
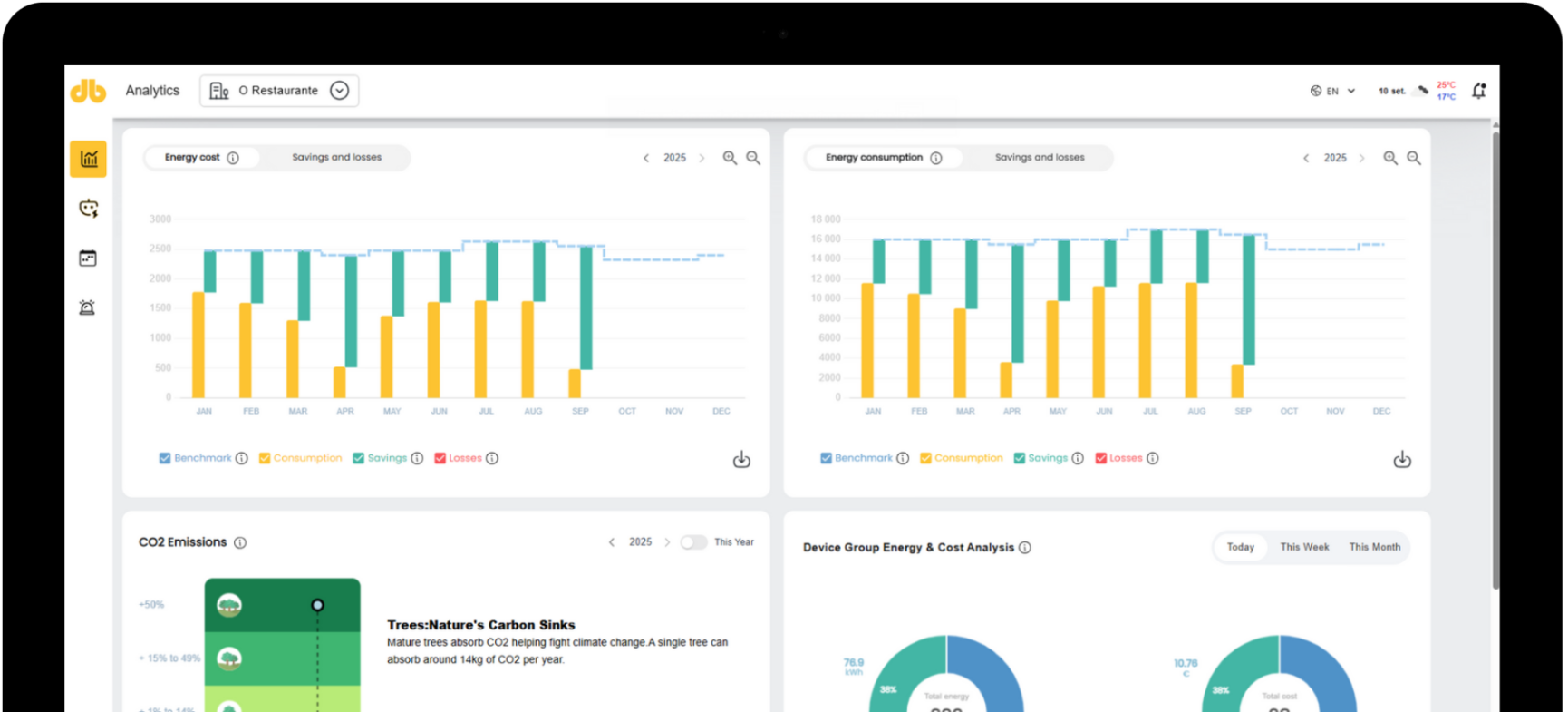
My Bandora Management Platform
Our software makes it easy and intuitive to understand your building faster.
Centralized Control Hub
A user-friendly dashboard designed to monitor and manage all HVAC and building systems from one interface

Proactive System Alerts
We extract all data from HVAC devices, including alerts and malfunctions alarms, for imediate action.

Data-Driven Insights
Provides real-time data visualization on energy usage, cost savings, CO₂ emissions, and device performance

Efortless Multi-Building Management
With a unified login, users can oversee multiple properties seamlessly using a single access point

Smart Device Organization
Requires only power for installation, making it easy to integrate with existing building systems

Bandora's Gateway
It takes more than a really powerful software to make things work. Our Gateway will ensure that your building and our AI are always on the same page.
Seamless Cloud Integration
Acts as a secure bridge between the building’s equipment and Bandora’s cloud, ensuring smooth data transmission
Automated Command Execution
Sends AI-driven commands back to HVAC and other systems, ensuring real-time efficiency adjustments
Real-Time Data Processing
Continuously collects raw data from devices and converts it into actionable insights to optimize building performance.
Quick & Simple Setup
The same gateway can be installed in different ways and setup takes often one hour
Bandora Solution Process
Data Ingestion
Collects data from weather forecast and equipment through the Bandora's gateway, while storing data securely for audit purposes.
Data Classification
Cleans and organizes data into a usable format for analysis.
Intelligent Processing
Uses machine learning algorithms to analyze data, define building profiles, and optimize settings. It also improves continuosly through adaptive learning models.
Automated Action
Sends commands back to the HVAC systems for real time adjustments, maximizing efficiency.
